مراقبة خوادم لينكس الخاصة بك باستخدام Xitoring
برنامج سهل الاستخدام لمراقبة الأداء. راقب وحدة المعالجة المركزية للخادم والذاكرة والإدخال والإخراج والقرص والشبكة والخدمات والبرامج. قم بتثبيت Xitogent على خادمك باستخدام أمر واحد للبدء!

لماذا يختلف Xitoring عن Xitoring
وكيل Xitoring يعمل بشكل أفضل من المنافسين! نقوم بتثبيت وكيلنا بدون خادم ويب، مجرد عملية خلفية محسنة بسيطة.
وكيل خفيف الوزن
يعمل وكيلنا بكفاءة في الخلفية دون تبعيات ثقيلة مثل Apache أو Nginx. الحد الأدنى من استخدام الموارد مضمون.
اكتشاف السيارات
نكتشف تلقائياً الخدمات التي تعمل على خادمك ونقوم بتكوين المراقبة لها. لا حاجة إلى إعداد يدوي.
تنبيهات فورية
احصل على إشعار عبر البريد الإلكتروني، أو Slack، أو Telegram، أو الرسائل النصية القصيرة لحظة حدوث خطأ ما. استبق وقت التعطُّل.
التثبيت بأمر واحد
قم بتثبيت وكيل Xitoring بأمر واحد. لا إعداد معقد، ولا مشاكل في التهيئة - تتم مراقبة الخادم الخاص بك في دقائق.
المشغلات التلقائية
إنشاء تنبيهات تلقائيًا استنادًا إلى المقاييس والخدمات المكتشفة. يطبّق Xitoring عتبات افتراضية ذكية بحيث تكون محميًا من المشكلات دون قواعد يدوية.
لوحات المعلومات والرسوم البيانية المخصصة
أنشئ لوحات معلومات تناسب احتياجاتك. تصوّر وحدة المعالجة المركزية، والذاكرة، والقرص، والشبكة، والمزيد باستخدام الرسوم البيانية في الوقت الفعلي والتاريخية.
نظرة عامة على الخوادم

معلومات الخادم

معلومات الخادم
التفاصيل الأساسية مهمة أيضًا، نعرض الكثير من المعلومات حول نظام التشغيل والبرامج ومواصفات الأجهزة في هذه الكتلة، مما يساعد على تحديد الخادم وجمع المعلومات اللازمة عنه.

إحصائيات مباشرة للخادم
وحدة المعالجة المركزية، والذاكرة، والقرص، والإدخال والإخراج على القرص هي عوامل حرجة بالفعل يجب أن تكون مغطاة دائمًا على الخادم. ومع ذلك، يمكن لقواعد البيانات وأي تطبيقات ذات رسوم حرجة أن تدمر عملك!
إذا ذهب كل واحد منهم بشكل كبير سيكون هناك انقطاع أو انقطاع محتمل فعليًا على خادم الويب الخاص بك.

تمكين عمليات التكامل من واجهة المستخدم
تتجاوز المراقبة الحديثة للخوادم المقاييس الأساسية. للحصول على رؤية أعمق، غالبًا ما تحتاج الخوادم إلى التكامل مع خدمات أو وكلاء أو مصادر بيانات إضافية. يسمح لك Xitoring بتمكين تكامل الخوادم مباشرةً من واجهة المستخدم، دون الحاجة إلى تكوين يدوي أو خطوات إعداد معقدة.
من خلال بضع نقرات فقط، يمكنك تفعيل عمليات التكامل التي تعمل على توسيع إمكانيات المراقبة، وجمع مقاييس أكثر تفصيلاً، وتوصيل خوادمك بالأدوات والخدمات المدعومة. توفر هذه العملية المبسطة الوقت وتقلل من الأخطاء وتضمن مراقبة متسقة في جميع البيئات.

مراقبة العمليات
غالبًا ما يكون الاستخدام العالي للموارد ناتجًا عن عمليات محددة وليس الخادم ككل. يعد تحديد هذه العمليات مبكراً أمراً ضرورياً لمنع تدهور الأداء والانقطاعات غير المتوقعة. يوفر Xitoring مراقبة مفصلة على مستوى المعالجة، مما يسمح لك بتتبع استخدام وحدة المعالجة المركزية والذاكرة لكل عملية في الوقت الفعلي.

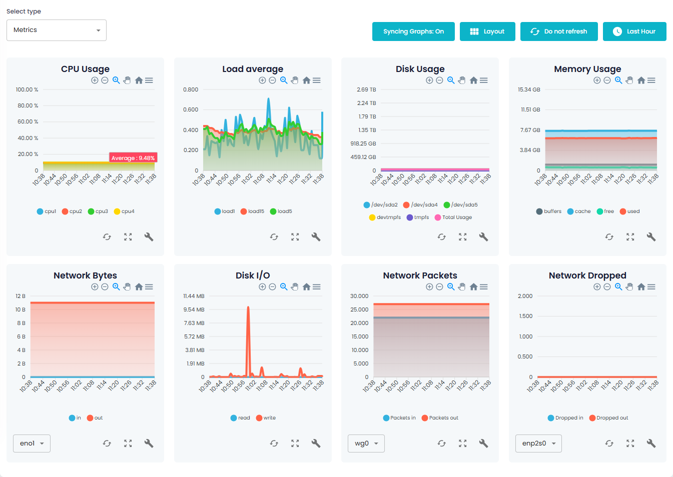
صفحة المقاييس
تمنحك صفحة المقاييس في Xitoring عرضًا مركزيًا لجميع بيانات أداء الخادم الخاص بك في الوقت الفعلي. من استخدام وحدة المعالجة المركزية والذاكرة إلى نشاط الشبكة والقرص، كل شيء متاح في مكان واحد للتحليل السريع.
تسمح لك مزامنة جميع المقاييس المهمة وتحديثها باستمرار باكتشاف الاتجاهات وتحديد الاختناقات واتخاذ قرارات قائمة على البيانات للحفاظ على سلامة بنيتك الأساسية.

إنشاء مشغلات عبر الرسوم البيانية
إن مراقبة الأرقام الأولية مفيدة، ولكن فهم السلوك مع مرور الوقت هو ما يمنع الحوادث حقًا. باستخدام Xitoring، يمكنك إنشاء مشغلات مباشرةً من الرسوم البيانية للمقاييس، مما يسهل تحديد العتبات بناءً على أنماط الاستخدام الحقيقية بدلاً من التخمين.
ما عليك سوى اختيار مقياس وتحليل اتجاهه وإنشاء مشغّل ببضع نقرات. سواءً كان الأمر يتعلق بارتفاعات وحدة المعالجة المركزية أو تسرب الذاكرة أو نمو استخدام القرص، تساعدك المشغلات المستندة إلى الرسم البياني على اكتشاف الحالات الشاذة مبكرًا والتصرف قبل أن تتحول إلى انقطاع.
تكامل الخادم
Xitoring دائمًا ما يصمم Xitoring بكل بساطة، ويمكن إعداد عمليات التكامل في وقت سريع، فلا حاجة لتثبيت حزم أو تكوينات إضافية، فقط قم بتشغيل "xitogent integrate" على الخادم الخاص بك، وسيطرح عليك المعالج بعض الأسئلة للاتصال.
التركيب
1. انسخ أمر التثبيت بسهولة
لا يهم أي توزيع وإصدار لخادم لينكس الذي تستخدمه، ما عليك سوى نسخ أمر التثبيت ولصقه في سطر الأوامر وستكون جاهزًا للعمل.
بعد دقيقة سيتم تسجيل خادم لينكس الخاص بك في حسابك على Xitoring وبعد ذلك ستتلقى رسالة تأكيد بالبريد الإلكتروني.
يقوم Xitoring تلقائيًا بإنشاء الرسوم البيانية وإعداد المشغلات وإظهار جميع البيانات الأساسية في لوحة التحكم الخاصة بك.

2. تشغيله في سطر الأوامر
انسخ والصق أمر التثبيت الفريد الخاص بك في سطر أوامر الخادم أو اطلب من مسؤول النظام أو زميلك القيام بذلك، فهو خفيف الوزن وقوي ومرن للغاية. كما يمكن إلغاء تثبيته بسهولة في أي وقت.
زيتوجنت تم اختباره بنشاط على توزيعات لينكس التالية، وهو مصمم للعمل على التوزيعات الرئيسية التالية.
سنتوس 6 / 7 / 7 / 8 / 9
سنتوس ستريم 8/9
روكي لينكس 8/9
ألما لينكس 8/9
سحابة لينكس 8/9
ريدهات 8/9
فيدورا 27/30/31/32
أوبونتو 14.04 / 15.04 / 16.04 / 18.04 / 19.04 / 20.04 / 21.04 / 22.04
دبيان 5 / 6 / 6 / 7 / 8 / 9 / 10 / 11
أوبن سوس 15.1

3. يتم رصدها الآن!
الخطوة الأخيرة تجلب الكثير من البهجة والفرح، لم يكن الأمر سهلاً أبداً، أليس كذلك؟
بعد أن تتلقى هذا البريد الإلكتروني، سيكون الخادم متاحًا للمراقبة والتهيئة في لوحة تحكم Xitoring. يمكنك أيضًا إضافة المزيد من عمليات التحقق أو تشغيل الاكتشاف اليدوي أو تكوين المشغلات.

تنبيه الشخص المناسب، بالطريقة الصحيحة
يضمن لك التكامل السلس مع أدوات الاتصال المفضلة لديك عدم تفويت أي تنبيه مهم.
الرسوم البيانية لخوادم لينكس

متوسط الحمولة
هناك مقياس يستخدمه مستخدمو لينكس لمراقبة موارد النظام يسمى متوسط التحميل. يمكنك أيضًا مراقبة كيفية استخدام موارد النظام. على الرغم من كونه أحد أهم القياسات الأساسية لاستخدام الموارد، إلا أن متوسط التحميل عديم الفائدة ما لم تعرف ما يعنيه للمستخدم. يساعدك Xitoring على فهم متوسطات تحميل الخادم وإنشاء المشغلات والتنبيه لها.

استخدام وحدة المعالجة المركزية
كل دقيقة، يتتبع Xitoring استهلاك وحدة المعالجة المركزية الخاصة بك عبر جميع الوحدات والنوى. يمكنك تكوين المشغلات والإنذارات لتنبيهك عندما تصل إلى عتبة معينة، أو يمكنك عرض الرسوم البيانية التاريخية لمعرفة كيفية أدائك في الأيام المزدحمة.

استخدام الذاكرة
من الضروري تتبع استخدام الذاكرة للتأكد من أن جميع تطبيقات الخادم تعمل بشكل صحيح. باستخدام Xitoring، يمكنك تكوين المشغلات والإنذارات ليتم إعلامك عندما تصل الذاكرة الخالية أو المستخدمة إلى عتبات محددة مسبقًا وعرض الرسوم البيانية التاريخية لاستخدام الذاكرة.

الشبكة
لكل من محولات الشبكة الخاصة بك، يقوم Xitoring بإنشاء رسوم بيانية، ومثل مكونات الخادم الأخرى، يمكنك إعداد مشغلات لتلقي إشعارات عند حدوث خطأ ما.

القرص IO
على الرغم من وجود العديد من محركات الأقراص ذات الكمون المنخفض في السوق اليوم، مثل NVMe ومحركات أقراص الحالة الصلبة، فإن مشاكل الإدخال والإخراج على القرص على التطبيقات شائعة جدًا، وبالتالي من الضروري التأكد من أن الإدخال والإخراج على القرص في الخادم يعمل بشكل صحيح. بالإضافة إلى ذلك، يمكنك تكوين المشغلات للحصول على إنذارات عند تجاوز المستوى المتوقع من الإدخال والإخراج للقرص.

استخدام القرص
أحد المكونات التي يعتقد معظم الناس أنه ليس من المهم أبداً مراقبتها هو استخدام القرص، ومع ذلك فهو كذلك. إذا تجاوز استخدام القرص الخاص بك 90%، فإنك تخاطر بمواجهة مشاكل في قاعدة البيانات بالإضافة إلى التطبيقات والخدمات الأخرى التي لا تستطيع العمل بشكل صحيح بسبب نقص مساحة التخزين. يوفر Xitoring إحصائيات تاريخية لاستخدام القرص، ويمكنك أيضًا إعداد مشغلات لتلقي إشعارات عند ازدحام المساحة.
ابدأ مراقبة خوادمك في دقائق معدودة
اشترك اليوم واحصل على رؤية كاملة لحالة نظامك - لا تنبيهات فائتة، ولا مفاجآت في الأداء.
الأسئلة الشائعة حول مراقبة خادم لينكس
ما هو زيتوجنت؟
Xitogent هو وكيل Xitoring على خادمك. وهو يتواصل مع نواة التطبيق لدينا ويرسل بيانات متكررة حول إحصائيات استخدام مكونات الخادم الخاص بك لأغراض المراقبة وإنشاء الرسم البياني.
كيف سيتم تثبيت Xitogent على الخادم الخاص بي؟
على لينكس: يتم توفير Xitogent في كل من حزم RPM و Deb التي يمكنك تثبيتها عن طريق إضافة مستودع Xitoring إلى مدير الحزم الخاص بك، كما أننا نوفر أمرًا سهلًا يمكنك نسخه ولصقه لتثبيت Xitogent على خادمك.
على ويندوز سيرفر: سيتم تثبيت Xitogent عبر أمر Powershell تلقائيًا باستخدام أداة التثبيت المدمجة الخاصة به.
ماذا لو كان لدي عدد كبير من الخوادم التي يجب مراقبتها باستخدام Xitogent؟
بالنسبة لخوادم لينكس، قمنا بتنفيذ Ansible Playbook حيث يمكنك نشر وتسجيل Xitogent على خوادم متعددة باستخدام أمر واحد.
ما أنواع البيانات التي تجمعها Xitogent؟
معظمها إحصائيات الأنظمة مثل استخدام وحدة المعالجة المركزية، واستخدام الذاكرة، ومتوسط التحميل، واكتشاف البرامج المثبتة، وبيانات إدخال/إخراج القرص، وغيرها الكثير مما يمكنك قراءته في الوثائق.
أين ترسل Xitogent إحصائيات الخادم؟
لدينا بنية عقدة عالمية تقوم بجمع وتحليل بيانات الخادم وتحللها، كما تقوم أيضاً بسبرها. عند تسجيلك لخادمك على Xitoring سيتم تحديد أقرب عقدة لخادمك وستقوم بتخزين وتحليل الإحصائيات التي ترسلها Xitogent.
هل يجب أن يكون لدي خبرة كبيرة في استخدام CMD/Terminal لاستخدام Xitogent على الخادم الخاص بي؟
يمكنك تسجيل خادمك (خوادمك) باستخدام أمر واحد فقط وهو متاح في قسم إضافة خادم في Xitoring. لمزيد من المعلومات حول طريقة التثبيت بأمر واحد راجع الوثائق.
ما هي التبعيات الأخرى التي سيتم تثبيتها مع Xitogent؟
Xitogent عبارة عن ملف ثنائي واحد لا يعتمد على أي برنامج أو مترجم لتشغيله، لذلك لن يتم تثبيت أي تبعيات مع Xitogent على أي خادم لينكس/ويندوز.
ماذا سيحدث بعد تسجيل الخادم الخاص بي لدى Xitogent؟
بعد جزء التسجيل، ستتلقى بريدًا إلكترونيًا يخبرك أن خادمك يخضع الآن للمراقبة مع بعض البيانات الأولية التي جمعتها Xitogent للتو. كما يمكنك أيضًا الانتقال إلى صفحة الخوادم في تطبيق Xitoring والاطلاع على جميع بيانات الخادم الخاص بك.
ما هي التبعيات الأخرى التي سيتم تثبيتها مع Xitogent؟
Xitogent عبارة عن ملف ثنائي واحد لا يعتمد على أي برنامج أو مترجم لتشغيله، لذلك لن يتم تثبيت أي تبعيات مع Xitogent على أي خادم لينكس/ويندوز.
هل لدى Xitogent بصمة خطأ على موارد الخادم الخاص بي؟
تم إنشاء Xitogent وتحسينه لجمع الإحصائيات والبيانات على أي خادم حتى الحاويات التي تحتوي على أقل موارد الأجهزة، مع عدم وجود أي أثر تقريبًا.
هل تعرض Xitogent نفسها على الإنترنت من أجل إرسال الإحصائيات؟
لا، يستخدم Xitogent اتصالاً أحادي الاتجاه مع خوادم Xitoring باستخدام طلبات HTTPs وكلها مشفرة. ولن يفتح أو يعيد توجيه المنافذ على الخادم المضيف.
هل تقوم Xitogent بأي شيء آخر غير جمع الإحصائيات وإرسالها؟
لا، لا يقوم Xitogent بأي إجراءات على الخادم المضيف.