Xitoring-Integrationen für Server
Einfaches Einrichten von Integrationen innerhalb einer Minute, ohne zusätzliche Software oder manuelle Konfiguration
Xitoring bietet schnelle, zuverlässige Serverüberwachungsintegrationen für Windows und Linux, sodass Sie ohne zusätzliche Software oder manuelle Konfiguration eine Verbindung herstellen und optimieren können.
Willkommen beim Integrations Hub von Xitoring, dem zentralen Ort für die Verbindung und Optimierung eines vielseitigen Überwachungssystems für Windows- und Linux-Server. Entwickeln Sie eine Überwachungsstrategie, die die Ermüdung der Benutzer verringert und gleichzeitig die Benutzerfreundlichkeit verbessert, indem Sie Antwortzeiten, Fehlerraten und Zeitreihentrends langfristig verfolgen. Stellen Sie schnell eine Verbindung her und beginnen Sie mit dem Sammeln von Daten, um Leistungsprobleme frühzeitig zu erkennen und die Leistungsfähigkeit von Diensten im großen Maßstab zu erhalten.
Entdecken Sie unsere umfangreiche Liste von Integrationen, die wichtige Komponenten wie Nginx, PHP, Apache HTTP, Redis, MongoDB, MariaDB, MySQL, PHP Supervisor Service und mehr umfasst. Das Engagement von Xitoring für Kompatibilität stellt sicher, dass Sie Ihre Infrastruktur unabhängig davon, ob sie unter Windows oder Linux läuft, problemlos überwachen können, um wertvolle Erkenntnisse zu gewinnen und eine optimale Leistung zu erhalten.
Ganz gleich, ob Sie ein komplexes Netz von Diensten verwalten oder einen rationalisierten Betrieb beaufsichtigen, unsere Integrations-Seite ist Ihr Tor zu einem einheitlichen Überwachungserlebnis. Bleiben Sie potenziellen Problemen einen Schritt voraus, optimieren Sie Ihre Arbeitsabläufe und stellen Sie den kontinuierlichen Zustand Ihrer Systeme sicher.
Die Xitoring-Integrationen: Wo Vielseitigkeit auf Effizienz trifft und sowohl Windows- als auch Linux-Server unterstützt werden. Erweitern Sie noch heute Ihre Überwachungsmöglichkeiten.
Nahtlose Integration Steuerung über UI
Verwalten Sie alle Serverüberwachungsintegrationen über eine intuitive Benutzeroberfläche, um die Einrichtungszeit zu verkürzen und die Abstimmung im Team zu verbessern - ganz ohne Programmierung. Mit nur wenigen Klicks können Sie Integrationen aktivieren oder deaktivieren, Konfigurationsoptionen bearbeiten und sie an Ihren Arbeitsablauf anpassen. Das visuelle Dashboard gibt Ihnen Echtzeit-Feedback zum Integrationsstatus und erleichtert so die Zusammenarbeit und Abstimmung im Team. Ganz gleich, ob Sie Überwachungstools, Warnsysteme oder Dienste von Drittanbietern einbinden, die Benutzeroberfläche macht den Prozess klar, schnell und risikofrei.

Leistungsstarke Integrationskontrolle über CLI
Für fortgeschrittene Workflows können Sie die CLI verwenden, um Serverüberwachungsintegrationen und Konfigurationsaktualisierungen über mehrere Umgebungen hinweg zu automatisieren. Erstellen Sie Skripte für Änderungen an Remote-Servern und CI/CD-Pipelines, erfassen Sie konsistent Metriken und pflegen Sie langfristig zuverlässige Zeitreihendaten. Diese Präzision reduziert Rauschen, deckt echte Leistungsprobleme auf und macht Ihr Überwachungssystem widerstandsfähig.
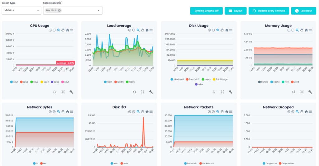
Vollständige Überwachung der Metriken auf Knopfdruck
Auf der Seite "Metriken" können Sie verschiedene Arten von Metriken untersuchen, Zeiträume filtern, Diagramme synchronisieren und Layouts anpassen, was für die Analyse von Zeitreihendaten unerlässlich ist. Überwachen Sie CPU-Auslastung, Antwortzeiten und Fehlerraten, um Leistungsprobleme zu erkennen und die Benutzerfreundlichkeit zu verbessern. Mit flexiblen Ansichten können Sie Metriken sammeln und Muster auf Linux- und Windows-Servern vergleichen, um Ihre Überwachungsstrategie zu verfeinern.

Intelligente Auslöser aus Diagrammen erstellen
Verwandeln Sie Erkenntnisse in Maßnahmen, indem Sie Auslöser direkt aus Diagrammen erstellen, um eine Ermüdung der Warnmeldungen zu verhindern und Probleme frühzeitig zu erkennen. Definieren Sie Bedingungen auf der Grundlage von Antwortzeiten, Fehlerraten und CPU-Auslastung und automatisieren Sie dann Warnungen, die echte Leistungsschwellenwerte widerspiegeln. Intelligente Auslöser wandeln Zeitreihensignale in klare Entscheidungen für Ihr integriertes Überwachungssystem um.
Integrationen
Entdecken Sie die Serverüberwachungsintegrationen für Nginx, Apache HTTP, MySQL, Redis, Docker, MongoDB, PostgreSQL, IIS, HAProxy, RabbitMQ und mehr, die für den nahtlosen Einsatz in gemischten Linux- und Windows-Umgebungen entwickelt wurden.





























