Integrazioni Xitoring per i server
Configurazione facile delle integrazioni in un minuto, senza software aggiuntivo o configurazione manuale
L'Xitoring offre integrazioni veloci e affidabili per il monitoraggio dei server per Windows e Linux, in modo da poter collegare e ottimizzare senza software aggiuntivi o configurazioni manuali.
Benvenuti nell'Hub delle integrazioni di Xitoring, il luogo centrale per collegare e ottimizzare un sistema di monitoraggio versatile su server Windows e Linux. Costruite una strategia di monitoraggio che riduca l'affaticamento degli avvisi e migliori l'esperienza degli utenti, monitorando i tempi di risposta, i tassi di errore e le tendenze delle serie temporali a lungo termine. Collegatevi rapidamente e iniziate a raccogliere dati per individuare tempestivamente i problemi di prestazioni e mantenere i servizi in buona salute su scala.
Esplorate il nostro ampio elenco di integrazioni, che comprende componenti critici come Nginx, PHP, Apache HTTP, Redis, MongoDB, MariaDB, MySQL, PHP Supervisor Service e altri ancora. L'impegno di Xitoring per la compatibilità garantisce che, indipendentemente dal fatto che la vostra infrastruttura venga eseguita su Windows o Linux, possiate monitorarla con facilità, ottenendo preziose informazioni e mantenendo prestazioni ottimali.
Che si tratti di gestire una rete complessa di servizi o di supervisionare un'operazione snella, la nostra pagina delle integrazioni è la porta d'accesso a un'esperienza di monitoraggio unificata. Potrete così prevenire potenziali problemi, snellire i vostri flussi di lavoro e garantire la salute continua dei vostri sistemi.
Le integrazioni di Xitoring: Dove la versatilità incontra l'efficienza, supportando sia i server Windows che Linux. Elevate le vostre capacità di monitoraggio oggi stesso.
Controllo dell'integrazione senza soluzione di continuità tramite l'interfaccia utente
Gestite tutte le integrazioni di monitoraggio del server da un'interfaccia utente intuitiva per ridurre i tempi di configurazione e migliorare l'allineamento del team, senza bisogno di codifica. Con pochi clic è possibile attivare o disattivare le integrazioni, modificare le opzioni di configurazione e adattarle al proprio flusso di lavoro. La dashboard visiva fornisce un feedback in tempo reale sullo stato delle integrazioni, facilitando la collaborazione e l'allineamento dei team. Sia che si tratti di collegare strumenti di monitoraggio, sistemi di allarme o servizi di terze parti, l'interfaccia utente rende il processo chiaro, veloce e privo di rischi.

Potente controllo dell'integrazione tramite CLI
Per i flussi di lavoro avanzati, utilizzate la CLI per automatizzare le integrazioni di monitoraggio del server e gli aggiornamenti della configurazione su più ambienti. È possibile eseguire modifiche di script per i server remoti e le pipeline CI/CD, raccogliere metriche in modo coerente e mantenere dati affidabili delle serie temporali a lungo termine. Questa precisione riduce il rumore, fa emergere i veri problemi di prestazioni e mantiene il sistema di monitoraggio resiliente.
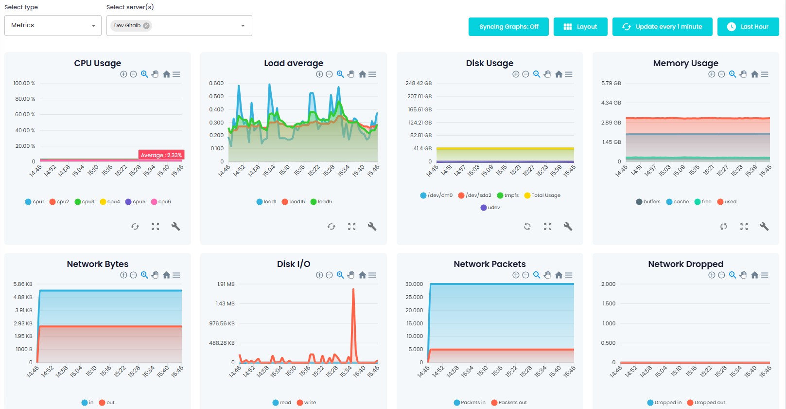
Monitoraggio completo delle metriche a portata di mano
La pagina Metriche consente di esplorare i tipi di metriche, filtrare i periodi di tempo, sincronizzare i grafici e personalizzare i layout, tutti elementi essenziali per analizzare i dati delle serie temporali. Monitorate l'utilizzo della CPU, i tempi di risposta e i tassi di errore per individuare i problemi di prestazioni e migliorare l'esperienza degli utenti. Grazie a visualizzazioni flessibili, è possibile raccogliere le metriche e confrontare i modelli tra i server Linux e Windows per affinare la strategia di monitoraggio.

Creare trigger intelligenti dai grafici
Trasformate l'intuizione in azione creando trigger direttamente dai grafici per evitare l'affaticamento degli avvisi e individuare tempestivamente i problemi. Definite le condizioni in base ai tempi di risposta, ai tassi di errore e all'utilizzo della CPU, quindi automatizzate gli avvisi che riflettono soglie di prestazioni reali. I trigger intelligenti trasformano i segnali delle serie temporali in decisioni chiare nel vostro sistema di monitoraggio integrato.
Integrazioni
Esplorate le integrazioni di monitoraggio dei server per Nginx, Apache HTTP, MySQL, Redis, Docker, MongoDB, PostgreSQL, IIS, HAProxy, RabbitMQ e altro ancora, progettate per funzionare senza problemi in ambienti misti Linux e Windows.





























