Monitoraggio del server
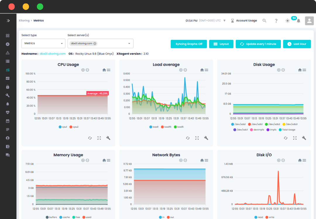
Con Xitoring, la gestione dei server Linux diventa semplice. Con un semplice comando viene distribuito Xitogent, il nostro agente di monitoraggio. I dati del vostro server ci vengono continuamente trasmessi e noi li trasformiamo in visualizzazioni utili. I trigger automatici, i grafici e i controlli del tempo di attività adattati ai vostri dati vi tengono sotto controllo.
Monitorate i server Windows in modo olistico con la soluzione completa di Xitoring. Combinando il monitoraggio dei server e dei tempi di attività, questa funzione fornisce una panoramica completa. Valuta istantaneamente le prestazioni del server e l'accessibilità dei servizi da fonti esterne.















